Infraestructura IT / Análisis de Datos

Sistemas de medición, transmisión y análisis de datos. Generación de modelos predictivos

En VarStat, trabajamos sobre plataformas libres OpenHardware y OpenSoftware, para permitir el constante desarrollo de nuestros productos y Servicios.

Desarrollamos plataformas y sistemas de medición Agrícola; Industrial y Residencial.  Adquisición, transmisión  y análisis de los datos para obtener los datos requeridos.  Nuestra plataforma permite la interconexión con los Sistemas IoT, para el monitoreo de todas las variables que la imaginación pueda concebir.

Odoo - Sample 1 for three columns

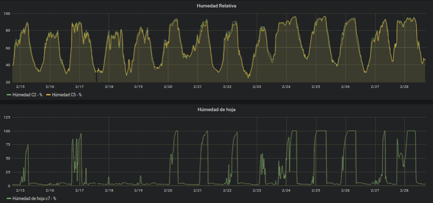
Mediciones Agrícolas (foto Las Rosas S.A.)

Objetivo: Obtener los datos necesarios para análisis predictivos de cultivos, stress hídrico y enfermedades.

Humedad sobre hojas / HR /Temperatura de hojas

Humedad del suelo / Temperatura amb., suelo, hojas

Pluviometría / Vientos / Dendrometría / Presión atmosférica / Radiación PAR y amplia

Otras variables

Generación de Alertas y modelos predictivos

Odoo - Sample 1 for three columns
Mediciones Industriales
Objetivo: Obtener los datos necesarios para evaluación de pérdidas energéticas, calóricas, eléctricas. Evaluación de consumos para adaptación a las necesidades de potencias contratadas y como elemento necesario para implementación de normativas internacionales.
Cosímetros, Amps, Volts.
Termografías
m3 de gas
Interacción con potencia contratada
Medición de Autogeneración
Prosumer
Alertas
Odoo - Sample 1 for three columns



Análisis de datos  (foto Las Pintadas S.A.)

Objetivo: Obtener y analizar con algoritmos propios, los datos necesarios para evaluación de condiciones, generación de modelos y aplicación de modelos predictivos existentes.

Generación de alertas tempranas.